https://github.com/jc-lab/ping-watcher
GitHub - jc-lab/ping-watcher
Contribute to jc-lab/ping-watcher development by creating an account on GitHub.
github.com
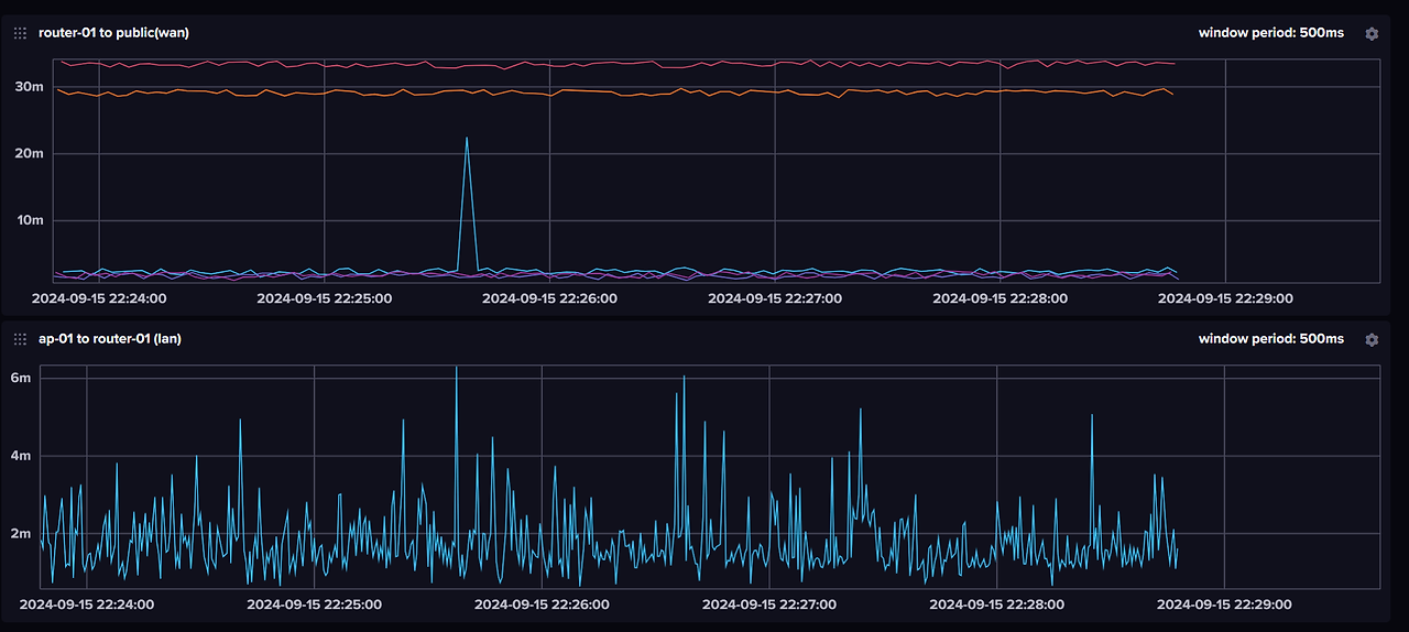
golang 으로 만든 static-build (openwrt 에서도 사용 가능) ping watcher 이다.
influxdb 로 전송 가능하다.
짧은 네트워크 단절을 찾기 위해 만들었는데, 한 서버로 대량의 ping 을 날리면 부담이 갈 수 있기에 여러 서버에 순차적으로 전송한다.
또한 특정 서버 장애 시 해당 서버는 임시로 제외하고 동작한다.

반응형
'내가만드는것_만든것 > 프로그램-공개' 카테고리의 다른 글
| Har to markdown (0) | 2025.09.22 |
|---|---|
| G2B 입찰 공고 검색/알림 서비스 (0) | 2025.01.28 |
| local-tls-proxy: 자동으로 모든 포트를 HTTPS으로 (0) | 2024.09.05 |
| WhereNow: 앱 없이 브라우저로 위치 공유 (0) | 2023.12.01 |
| 주택 (전세) 자금 대출 계산기 (0) | 2023.10.31 |
댓글